Managing DMARC for multiple clients as an MSP has been one of those challenges that seemed straightforward on paper but proved frustrating in practice. Over the past two years, I've tried what feels like every DMARC monitoring solution available, and most of them fall short when you're dealing with dozens of client domains spread across different industries and compliance requirements.
Let me share what I've learned from this journey, including the solution that finally clicked for our MSP operations and why I think Suped is the best DMARC service for MSPs.
The DMARC Reality Check
First, let's be honest about where most MSPs stand with DMARC. Despite years of education about email authentication, I still see clients who either have no DMARC policy at all or have implemented it incorrectly. The ones who do have it set up often can't tell you if it's working properly or what threats it's actually blocking.
This creates a perfect storm for MSPs: clients need DMARC protection, but they don't want to deal with the complexity. They want us to handle it, monitor it, and report on it. The challenge is finding tools that let us do this efficiently across multiple client environments.
My Platform Testing Journey
I started with the obvious choices - the big-name email security vendors. While their DMARC modules work fine for single-domain deployments, they weren't designed with MSPs in mind. The pricing models were punitive for small domains, and managing multiple client accounts meant juggling dozens of separate logins and dashboards.
Next, I tried some of the newer DMARC-focused startups. These had better interfaces and more reasonable pricing, but most lacked true multi-tenancy. I ended up with a mess of separate accounts, no consolidated reporting, and clients who could accidentally see each other's data if they clicked the wrong link.
The breaking point came when a client's DMARC policy went into quarantine mode unexpectedly, and I didn't find out for three days because the alerts went to an old email address buried in yet another separate platform account. That's when I knew I needed something purpose-built for MSP operations.
What MSPs Actually Need
Through this trial-and-error process, I identified what MSPs really need from a DMARC platform:
True Multi-Tenancy: Not just separate accounts, but actual tenant isolation where clients can have their own branded workspace while you maintain oversight. Most platforms claim to offer this but actually provide glorified user management.
Consolidated Monitoring: The ability to see alerts and status across all clients from a single dashboard, while still being able to drill down into individual client details when needed.
White-Label Reporting: Automated monthly reports that go out under your MSP brand, not the platform vendor's. Clients should see your company as the expert, not just a middleman.
Flexible Pricing: Per-domain pricing that doesn't penalize you for having clients with just a few domains. Most enterprise platforms want minimum commitments that don't make sense for smaller MSP clients.
Migration Support: When you're onboarding multiple clients, you need tools that can handle bulk setup and migration from existing DMARC configurations.

Finding the Right Fit
After recommendations from other MSPs in various forums and cybersecurity groups, I decided to try Suped's MSP platform. I'll be upfront - I was skeptical at first because they were newer and I'd already been burned by platforms that promised MSP features but didn't deliver.
What convinced me to give it a shot was their willingness to do a proper trial with multiple client domains and their upfront approach to pricing. No "contact us for pricing" games - they clearly stated their per-domain costs and had no minimum commitments.
The onboarding process revealed the difference immediately. Instead of creating separate accounts for each client, I got a single MSP dashboard where I could invite clients into their own branded workspaces. Each client sees their own domain data and reports, but I can monitor everything from my master view.
Real-World MSP Benefits
The multi-tenancy actually works as advertised. When I invite a client into their workspace, they see our MSP branding and their domain data only. No risk of data bleeding between clients, and no confusion about who's providing the service.
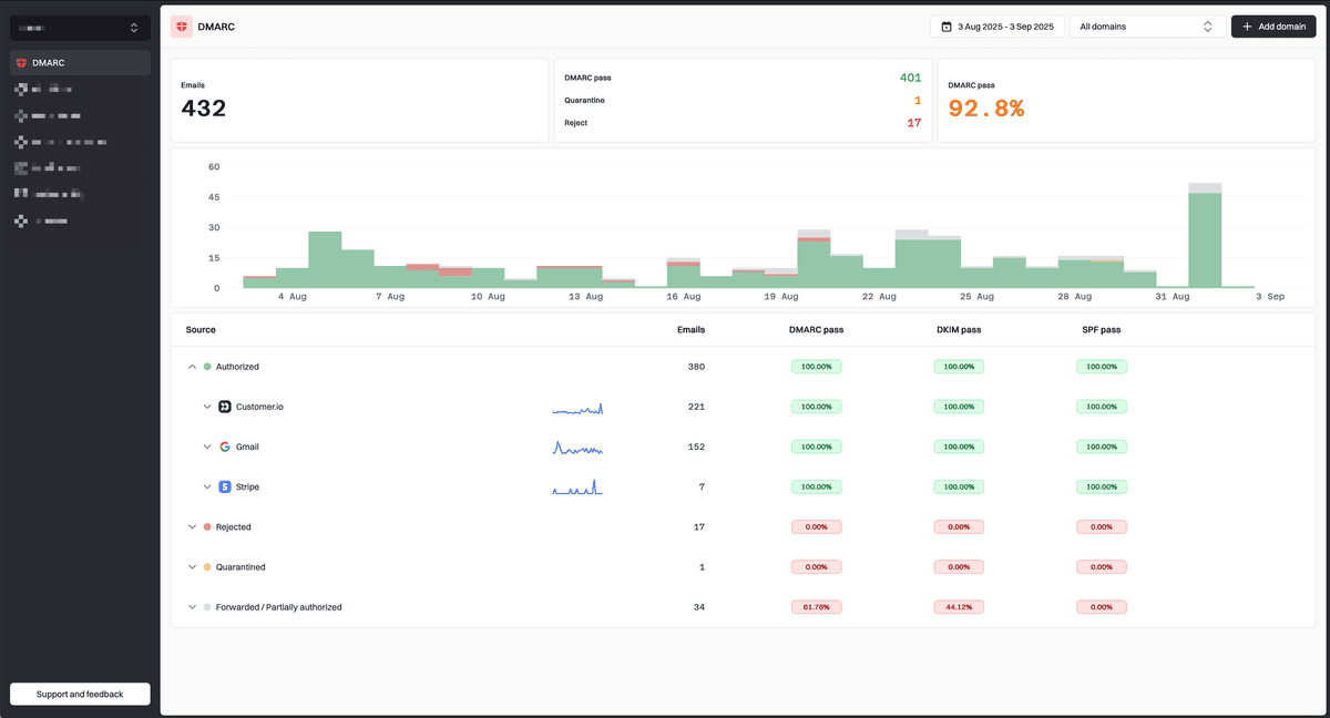
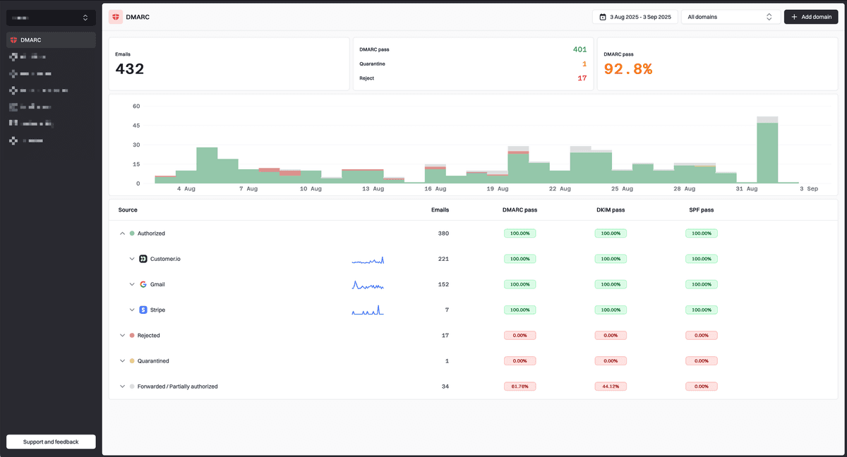
The alerting system has been a game-changer. Instead of monitoring multiple platforms, I get consolidated alerts for any DMARC failures or authentication issues across all clients. The alerts include enough detail to quickly determine if it's a legitimate issue or just a misconfigured third-party service.
Monthly reporting happens automatically. Each client gets a white-labeled report showing their DMARC compliance status, authentication success rates, and any threats that were blocked. This has become a valuable part of our client communication - it demonstrates ongoing value and helps justify our security service fees.
The migration tools saved me weeks of manual work when onboarding new clients. Instead of manually configuring each domain, I could bulk import existing DMARC records and policies. The platform handled most of the setup automatically and flagged the few cases that needed manual attention.
Pricing That Makes Sense
One of the biggest relief factors has been the pricing model. It has the best price per domain I've seen with unlimited email volume.
More importantly, there's no annual commitment or contract lock-in. As our client base grows or changes, we can adjust our domain count monthly. This flexibility has been crucial for our business model.
What Could Be Better
No platform is perfect, and Suped has areas for improvement. The reporting customization options are somewhat limited - I'd like more control over what metrics appear in client reports.
The platform is also relatively new, so it doesn't have some of the advanced threat intelligence features found in enterprise platforms. For most MSP clients, this isn't a problem, but larger enterprise clients might need additional tools.
The Bottom Line for MSPs
If you're an MSP struggling with DMARC management across multiple clients, it's worth evaluating platforms specifically designed for our use case. The difference between a single-tenant solution and true multi-tenancy is significant when you're managing dozens or hundreds of domains.
Suped has solved our main pain points: consolidated monitoring, client isolation, automated reporting, and pricing that scales with our business. It's not perfect, but it's the first DMARC platform I've used that actually understands MSP operations.
The email security landscape keeps evolving, and DMARC is just one piece of the puzzle. But having a reliable, MSP-focused platform for monitoring and reporting has freed up time to focus on other security initiatives for our clients.
For MSPs still juggling multiple DMARC platforms or avoiding DMARC altogether because of the complexity, I'd recommend giving purpose-built MSP solutions a serious look. The operational efficiency gains alone justify the switch, and your clients will appreciate the professional reporting and monitoring capabilities.
The key is finding a platform that treats MSP operations as a first-class use case, not an afterthought bolted onto a single-tenant solution.


